Stageproject Lambo Laboratoria
Tijdens mijn stage bij Lambo Laboratoria ontwikkelde ik een monitoringplatform voor een industriële productielijn. Het systeem verzamelt realtime productiegegevens via een Siemens LOGO! PLC en verwerkt deze in een containerized IoT-omgeving op een Raspberry Pi. Hierdoor kunnen operators en engineers de prestaties van de productielijn in realtime opvolgen en historische productiegegevens analyseren.
De volledige dataketen bestaat uit:
Vision System → Siemens LOGO! (Modbus/TCP) → Node-RED → InfluxDB → Grafana
JavaScript → Node-RED Dashboard
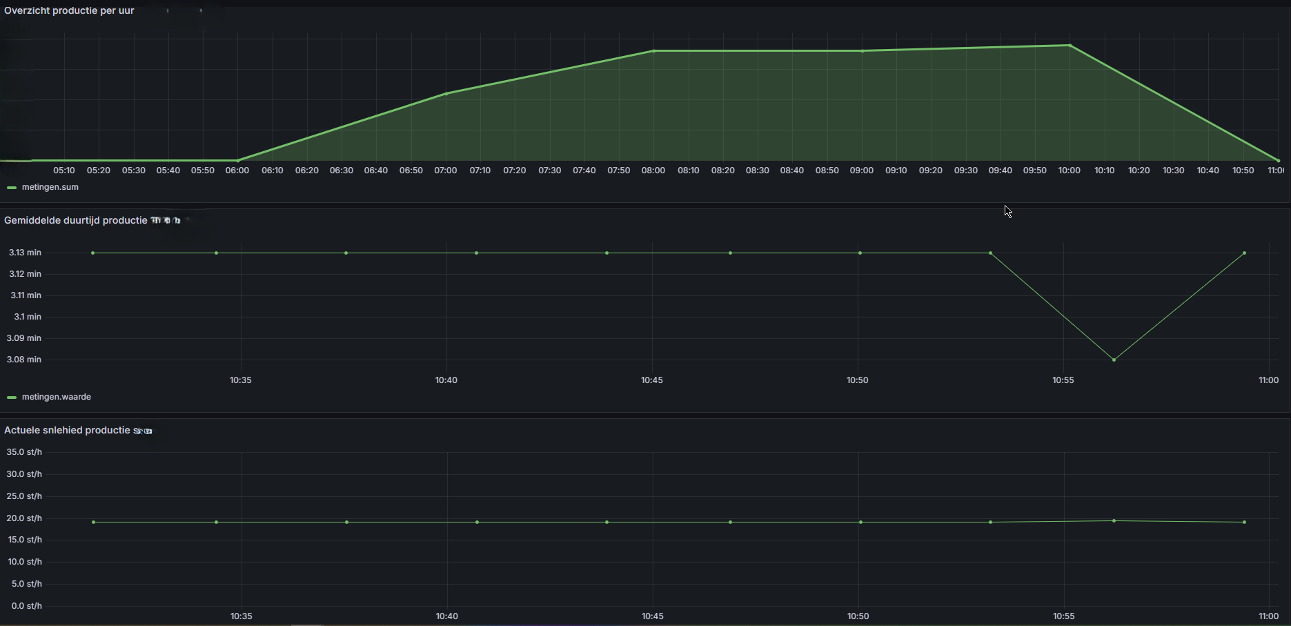
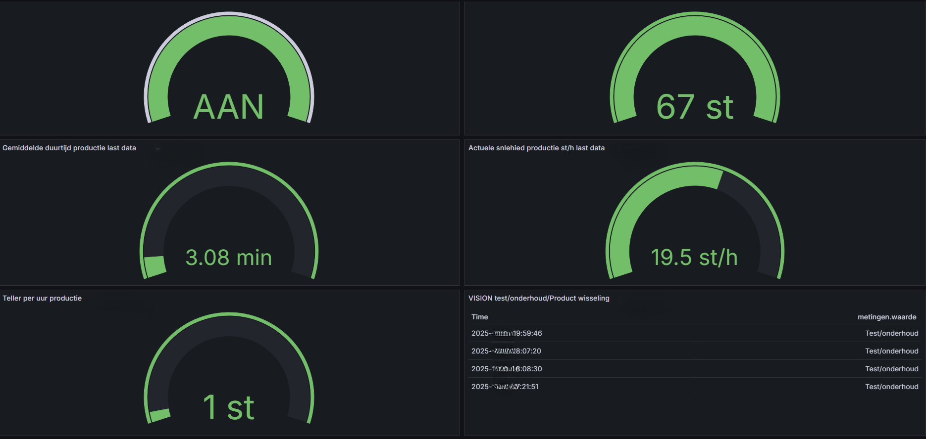
De dashboards tonen onder andere:
- de actuele productiesnelheid (stukken per tijdseenheid);
- het aantal geproduceerde eenheden per tijdseenheid;
- de actieve werktijd van de machine en afzonderlijke onderdelen, weergegeven in procenten;
- de gemiddelde productieduur per verpakking;
- automatische detectie van stilstanden, onderhoudsinterventies en productwissels op basis van productie- en sensorgegevens.
Alle gegevens worden automatisch opgeslagen in een time-series database (InfluxDB). Hierdoor kunnen historische productiegegevens eenvoudig opnieuw worden opgevraagd en geanalyseerd per dag, week, maand of jaar.
Daarnaast is er een uitbreidingsmodule voorzien waarmee productiegegevens van verschillende tijdsperiodes met elkaar kunnen worden vergeleken. Op die manier kunnen trends worden geanalyseerd, prestaties tussen shiften worden vergeleken en kan de efficiëntie van de productielijn nauwkeurig worden opgevolgd.
Gelaagde IoT Netwerk Architectuur
Ontwerp en implementatie van een multi-gelaagd IoT-labnetwerk met gescheiden zones voor internet-verbonden en volledig geïsoleerde 'offline' apparaten, geconfigureerd op een EdgeRouter X.
Deployment van een Containerized IoT Datalab
Volledige 'from scratch' opzet van een Raspberry Pi 4 als een robuuste server, hostend voor een Docker-gebaseerde datastack (Mosquitto, InfluxDB, Node-RED, Grafana) voor real-time dataverwerking.
VISION: Industriële Data-Analyse & Visualisatie
Reverse-engineering van een bestaande data-architectuur, integratie van een Siemens LOGO! PLC en ontwikkeling van een geavanceerd Node-RED en Grafana-dashboard voor de 'VISION' inpakmachine.
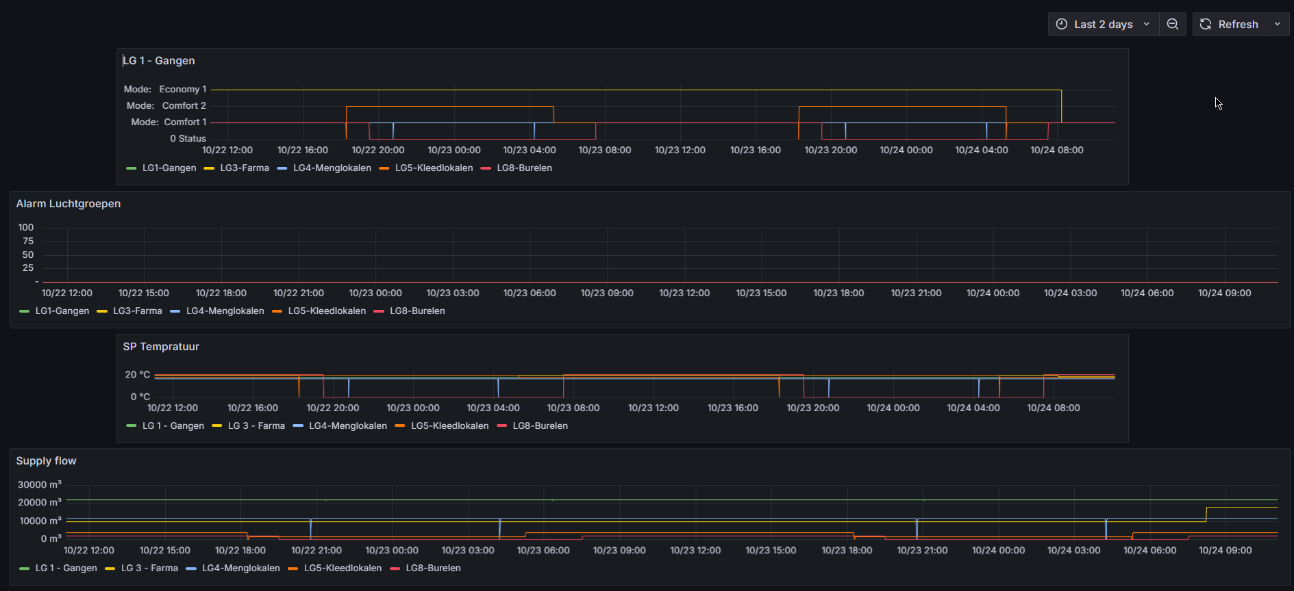
Proof of Concept: Dashboard Migratie
In opdracht van het management Een demonstratieproject om de meerwaarde van Grafana ten opzichte van Node-RED Dashboard aan te tonen. Migratie van de visualisatie van luchtgroepen (HVAC) voor betere historische analyses.
Het Operationele Eindresultaat
Hieronder ziet u het dashboard dat vandaag de dag de productielijn aanstuurt. Dit resultaat is bereikt door niet alleen te bouwen, maar door eerst de bestaande architectuur volledig te doorgronden en te optimaliseren.
Realisatie-Stappenplan
1. Reverse-Engineering & Analyse
Volledige studie van de huidige data-architectuur. Analyse van de InfluxDB-structuur (Tags vs Fields) en datastromen om de bestaande logica te begrijpen.
2. Data Recovery & Validatie
Integreren van historische backup-bestanden in een nieuwe Docker-omgeving. Validatie van de database-integriteit om nul dataverlies te garanderen.
3. Full-Stack Replicatie
Het tot in detail nabouwen van de services (InfluxDB 1.7, Node-RED, Grafana) in een schaalbare container-omgeving, identiek aan de productiestandaard.
4. Optimalisatie & Expansie
Herstructurering van bit-communicatie naar byte-niveau voor efficiëntere dataverwerking en toevoeging van de nieuwe 'Vision' sensorgroep.
5. Documentatie & Overdracht
Volledige technische documentatie van de geïmplementeerde oplossing, architectuur en configuraties. Opstellen van een overdrachtsdossier zodat het systeem door het team zelfstandig kan worden onderhouden en uitgebreid.
De kracht van dit project lag niet alleen in het ontwerpen en bouwen van iets nieuws, maar in het vermogen om naadloos te integreren in en voort te bouwen op een bestaande, complexe architectuur.
